내 블로그 순위는 어떻게 될까?
(궁금해하지 않는게 정신건강에 좋을지도 ㅋㅋ)
우연히 알게된 블로그차트라는 싸이트에 들어가서
내 블로그 순위를 확인하는 법을 한 번 파헤쳐볼까 한다.
(왜 그랬을까!!!)
우선 회원가입을 하지 않으면 내 블로그 분석을 아무리 눌러도 메인화면으로 돌아가더라.
(검색해봤을 때는 링크만 입력하면 검색이 된 거 같았는데...)



인증코드를 복사하고 블로그 설정 메뉴에 가서 입력하면 된다.
등록방법이 네이버 기준으로만 나와있어서...
티스토리 관련해서 안내를 하고자 블로그 글을 썼다 ㅎ

(스샷 찍는다고 뒤로 가서 ㅋㅋ 소개글에 입력한 인증코드가 달라져있다)

티스토리의 경우 아무래도 네이버보다는 검색유입이 적다 보니 순위가 낮은건 아닐까? 하면서
자기 위로를 하지만 ㅋㅋ 사실 블로그를 제대로 관리하지 않는 것도 큰 몫 하는 것 같다 ㅋㅋ
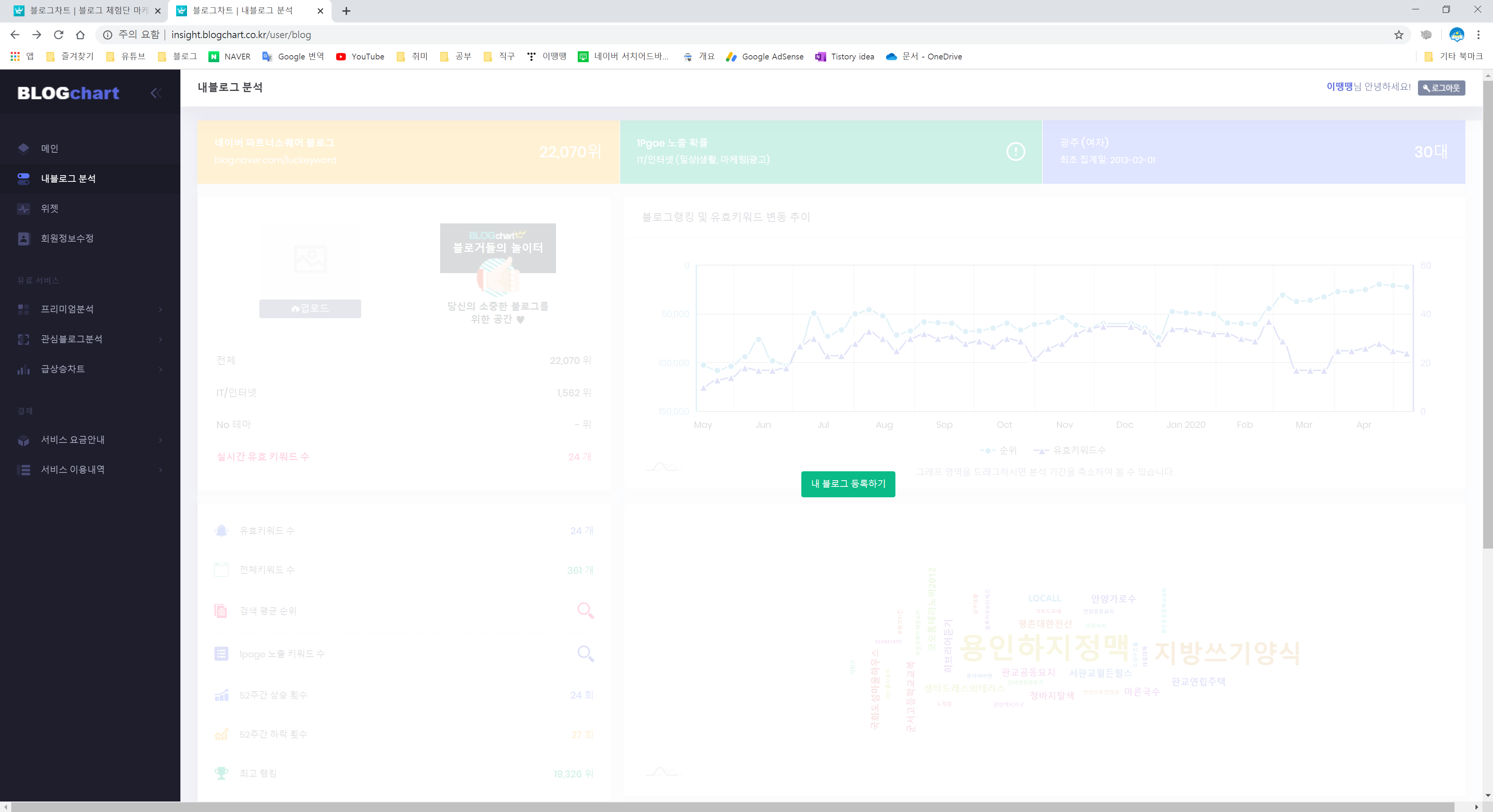
내 블로그 순위는 부끄러우니 패스하고,
아직 유효 키워드가 많지 않아서 검색결과도 뭐 볼 거가 없었다.ㅋㅋㅋ
(괜히 상처만 받음ㅋㅋㅋ)
공지사항에 체험단 관련 글도 있었고
무엇보다 주간차트가 괜찮아 보였다

일단 카테고리에서 어떤 부분을 블로그 테마로 잡을지에 대한 리스트가 보여지며,
현재 인기있는 컨텐츠는 무엇이고(IT/인터넷이 인기가 좋군)
그리고 순위가 높은 사람들의 블로그는 어떻게 운영하는지
어떤 글을 쓰고, 어떤 소재로, 어떤 표현으로, 어떤 구성으로...
참고할 수 있을 것 같다 ㅋㅋㅋㅋㅋㅋ
(아 물론 나는 내 멋대로라서 딱히 참고는 하지 않았다 ㅋ)
주제가 고민이라면 아래 포스팅도 참고해보자 ㅋㅋ
2020/04/12 - [공부하는 이땡땡/이땡땡의 블로그] - 블로그 어떤 주제로 써야할까? 돈버는 주제는? 그리고 나의 브랜드는?
블로그 어떤 주제로 써야할까? 돈버는 주제는? 그리고 나의 브랜드는?
평소 혼술로 맥주는 자주 먹어도 소주는 먹지 않는데 ㅋㅋㅋㅋㅋ 자주가는 이마트 편의점에서 테라3+참이슬1 행사를 하길래 나도 모르게 참이슬을 사왔다. (즉, 음주 포스팅!!) 에드센스가 승인��
studylee00.tistory.com
빅데이터의 중요성
생각보다 유료결제 항목들이 많았고
그 중에는 조금 궁금해서 호기심에 구경해볼까 하는 항목들도 많았다.


수많은 블로거들의 정보들... 쉽게 말해 '빅데이터'의 하나이다.
어떤 블로그가 인기가 많고 어떤 키워드가 인기가 좋은지..
그런 시대의 흐름에 내 블로그는 어떤 위치에 있는지
이러한 정보들을 수집하고
보기 좋게 정리하여 원하는 소비자에게 판매한다.
결국 넘쳐나는 정보속에서
누군가가 원하는 정보를 그들의 입맛에 맞게 제공한다면
그것이 상품이 될 수 있다는 사실을 다시 느끼며 ㅋㅋ
(빅데이터를 이용한 사업을 시작해보는건 어떠신가?!!?!?!??!)
좀 더 정보 소비자를 위한 블로거가 되야 하나? 라는 의문(?)만을 남긴채
비전문가 이땡땡은 물러나도록하겠다 ㅋㅋㅋㅋ
'이땡땡 > 재테크' 카테고리의 다른 글
| 티스토리 스킨 변경하기 + 사이드바 광고 + 하단 광고 (206) | 2020.05.05 |
|---|---|
| 티스토리 사이트맵 주소 자동 생성, 확인하는 법 (140) | 2020.05.05 |
| 3D펜 장미 만들기! 빛나는 장미!(3D pen - flower) (247) | 2020.04.29 |
| [유튜브] 교육 컨텐츠를 담은 [통통한 딸기] 시작하기! (143) | 2020.04.29 |
| [유튜브] SMD LED(1608/2012) 납땜 영상 후기 (6) | 2020.04.26 |
댓글